Applications
The Applications Overview page provides a high-level visualization of all monitored applications within your environment. Each application is represented by a 3D cube, allowing users to quickly assess performance metrics such as throughput, transaction count, and error rates.
Key Elements
Each cube represents a monitored application instance. Hovering over a cube displays detailed metrics in a tooltip, including:
| Metric | Description |
|---|---|
| App Name | The name of the application being monitored. |
| App Txn Throughput Sum Max | Maximum cumulative throughput (transactions per minute) recorded over the selected time range. |
| App Txn Throughput Avg | Average transaction throughput across the selected period. |
| App Txn Throughput Max | Peak transaction throughput observed. |
| App Txn Throughput Cnt | Current transaction count per minute (c/min). |
| App Txn Error Count Sum | Total number of errors recorded for this application. |
Toolbar Controls
Located at the top-right of the Applications Overview page are several key controls for time and data refresh management.
| Control | Description | Options / Function | Notes |
|---|---|---|---|
| Time Range Selector | Adjusts the time frame of displayed data. | - Last 5 minutes - Last 15 minutes - Last hour - Custom range |
Selecting a new range automatically updates all metrics. |
| Time Range Zoom Out | Expands the current time range by a factor of two. | Example: Viewing last 15 mins → Zoom Out → 30 mins | Useful for broadening the analysis without changing the range manually. |
| Auto Refresh Dropdown | Controls how often the dashboard refreshes live data. | - Off (no refresh) - Auto 5s - Auto 10s - Auto 30s - Auto 1m |
“Auto 5s” or “Auto 10s” recommended for near real-time updates; longer intervals reduce UI load. |
Quick Nav
The Quick Nav is a dropdown menu providing immediate, centralized access to the most frequently used views - Home, Overview, Applications, Servers, and Configuration.
Application Details
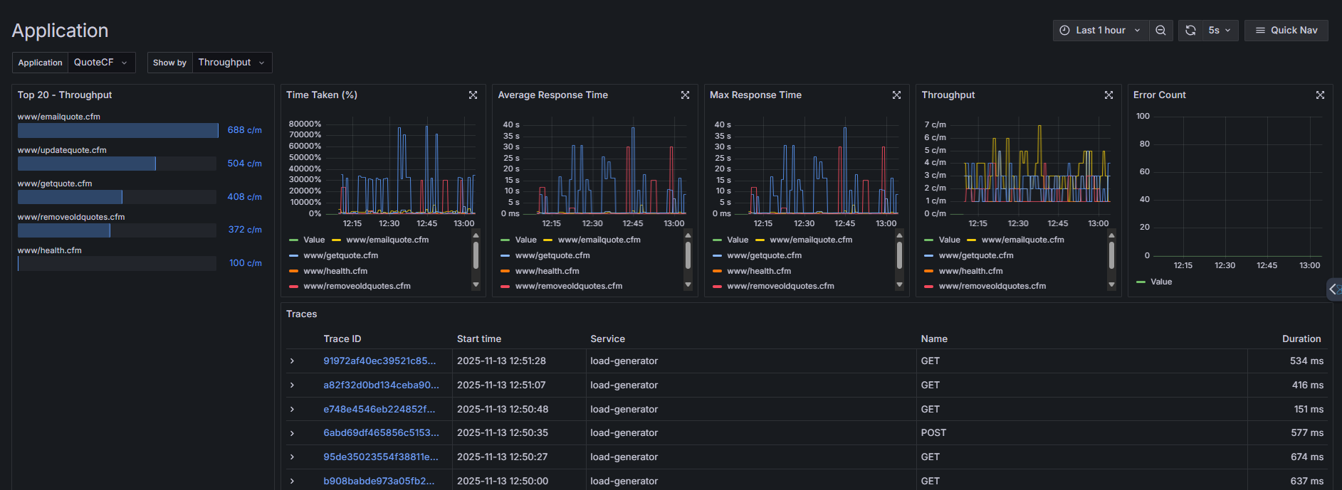
When you click on an application from the Applications Overview, you are taken to the Application Details view. This page provides detailed performance and transaction metrics for the selected application and helps you analyze the performance of individual endpoints or pages within the selected application (e.g., QuoteCF).
You can filter and sort metrics to identify high-traffic pages, slow responses, and error trends.
Controls
| Control | Description |
|---|---|
| Application Dropdown | Filters the data by application. Select which monitored application (e.g., QuoteCF) to analyze. |
| Show By Dropdown | Allows filtering of displayed data by specific performance metrics: • Throughput – Transaction rate per endpoint. • Time Taken – Percentage of total execution time. • Average Time – Mean response time per endpoint. • Slowest – Endpoints with the longest recorded response times. • Errors – Endpoints where transaction errors occurred. |
| Time Picker / Zoom / Auto Refresh | Adjusts the visible time range, zooms out for a broader view, or sets live refresh intervals (e.g., 5s, 30s, 1m). |
Metrics Panels
| Panel | Description |
|---|---|
| Top 20 – Throughput | Displays the top 20 endpoints ranked by transactions per minute (c/m). Helps identify the most active pages. |
| Time Taken (%) | Shows the distribution of total execution time across endpoints. Highlights where most processing time occurs. |
| Average Response Time | Displays the mean response time for each endpoint over the selected time range. |
| Max Response Time | Tracks the peak response time recorded for each endpoint. Useful for spotting performance spikes. |
| Throughput | Graphs transaction throughput trends (requests per minute) for each endpoint. |
| Error Count | Displays the number of errors encountered per endpoint. A flat line at 0 indicates no errors. |
Traces Table
Located at the bottom of the view, the Traces section lists recent transaction traces for the selected application.
| Column | Description |
|---|---|
| Trace ID | Unique identifier for a specific trace (clickable for detailed view). |
| Start Time | Timestamp when the transaction began. |
| Service | Service name or generator responsible for the transaction. |
| Name | The HTTP method or endpoint invoked (e.g., GET, POST). |
| Duration | Total transaction execution time in milliseconds (ms). |
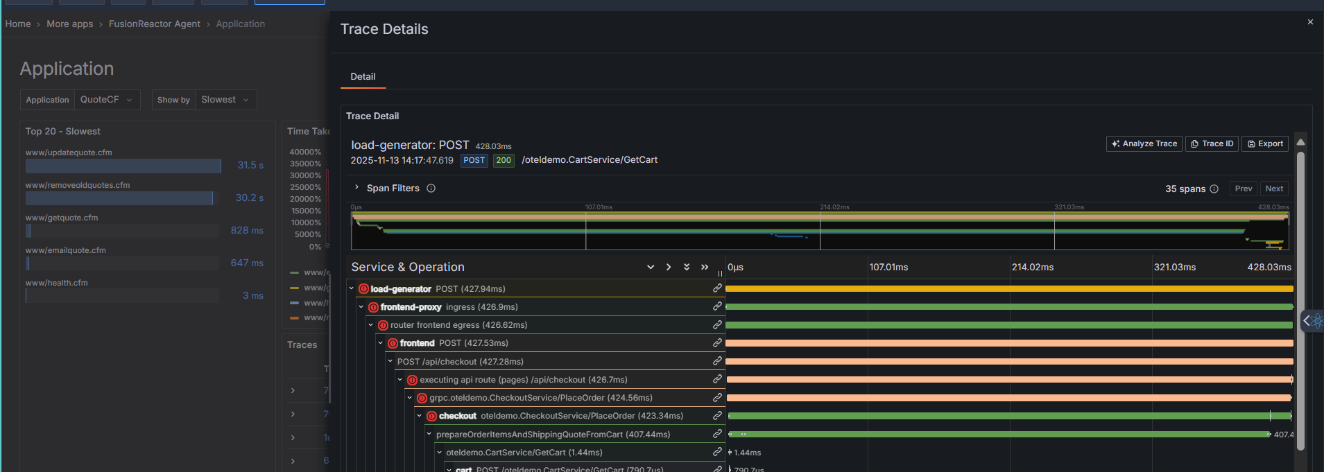
Clicking on an individual trace diplays the full trace details.


